Hyperhack Forum Project Proposal Update: HyperKit
Live Link: http://hyperionkit.xyz, http://ai.hyperionkit.xyz
Project Name
HyperKit
Track 3: Infrastructure and Ecosystem Tools
- Traditional DeFi Protocols: Core primitives reimagined for Hyperion
- Web3 Infrastructure and Tooling: Developer-facing tools and services
- Interoperability with Metis SDK: Projects bridging Hyperion and Andromeda
Problem Statement
Developers building on decentralized networks often face fragmented tooling ecosystems, high integration complexity, and limited interoperability across chains. These challenges slow down innovation and create barriers for onboarding new builders and users alike. In the Hyperion ecosystem, this fragmentation is especially pressing due to the early-stage nature of the tools and lack of seamless connectivity with other networks like Andromeda.
Solution Overview
HyperKit is a comprehensive infrastructure toolkit designed to simplify development and enhance interoperability within the Hyperion ecosystem. It combines core DeFi primitives, developer-centric APIs, and a robust bridging framework using the Metis SDK to enable seamless interactions between Hyperion and Andromeda. Our approach focuses on modularity, developer experience, and community-driven extensibility. By packaging essential tools into one unified kit, we aim to lower the entry barrier for developers and foster faster ecosystem growth.
Project Description
HyperKit is an open-source, developer-first infrastructure suite tailored for the Hyperion ecosystem. It provides a modular set of libraries and smart contracts that reimagine core DeFi building blocks (e.g., staking, swapping, vaults) optimized for Hyperion. Additionally, HyperKit includes a Web3 toolkit with prebuilt components such as wallet integrations, SDKs for dApp interactions, and templates for rapid deployment.
A key component of HyperKit is its native interoperability layer powered by the Metis SDK. This allows developers to easily bridge assets and data between Hyperion and Andromeda, enabling truly cross-chain dApps.
We envision developers interacting with HyperKit via a CLI tool, SDKs in TypeScript and Rust, and a visual dashboard for managing deployments. By simplifying infrastructure access and providing composable building blocks, we empower developers to go from idea to deployment faster.
What excites us most is the potential to accelerate the adoption of Hyperion by offering an experience comparable to mature ecosystems like Ethereum or Solana, but with the added benefit of native cross-chain capabilities.
Community Engagement Features
To foster community engagement and drive adoption, HyperKit includes a gamified user testing program:
Testable Features/Tasks:
- Deploy a sample dApp using the HyperKit CLI.
- Bridge test tokens from Hyperion to Andromeda using the Metis SDK.
- Implement a staking pool using HyperKit contracts.
- Submit feedback or a pull request to the open-source repo.
Points System:
- 50 points – Deploy a test dApp
- 30 points – Successfully bridge tokens
- 20 points – Set up a staking pool
- 10 points – Submit feedback or PR
Gamification Strategy:
Users accumulate points for completing tasks, which will be displayed on a leaderboard. Top contributors will be eligible for community badges, early adopter NFTs, and potential ecosystem grants.
User Onboarding Incentive:
This approach not only incentivizes users to explore and test HyperKit, but also creates a sense of achievement and progression. By engaging directly with the toolkit, users become more likely to contribute, build, and evangelize the Hyperion ecosystem.
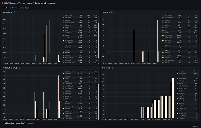
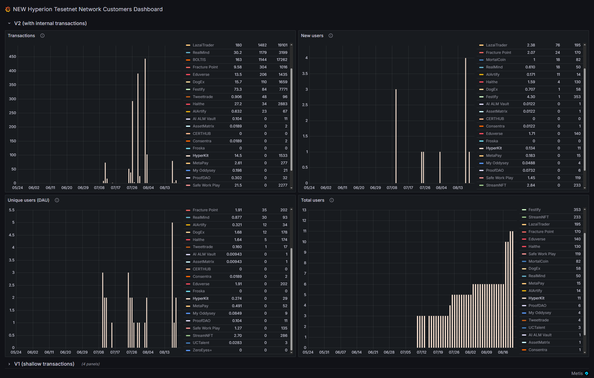
Update: Hyperion Testnet Deployment & Verified Contracts
We are excited to announce that the **Hyperion Testnet is now deployed and all critical contracts have been verified**. This milestone enables developers and users to fully interact with the HyperKit infrastructure on a live test environment.
Token Contracts
| Token | Symbol | Address | Verification Link |
|-----------------|---------|----------------------------------------------------|-------------------------------------------------------------------------------------------------------------------------------------------------------|
| Tether USD | USDT | `0x9b52D326D4866055F6c23297656002992e4293FC` | Verified on [Hyperion Testnet Explorer]( https://hyperion-testnet-explorer.metisdevops.link/address/0x9b52D326D4866055F6c23297656002992e4293FC ) |
| USD Coin | USDC | `0x31424DB0B7a929283C394b4DA412253Ab6D61682` | Verified on [Hyperion Testnet Explorer]( https://hyperion-testnet-explorer.metisdevops.link/address/0x31424DB0B7a929283C394b4DA412253Ab6D61682 ) |
| Dai Stablecoin | DAI | `0xdE896235F5897EC6D13Aa5b43964F9d2d34D82Fb` | Verified on [Hyperion Testnet Explorer]( https://hyperion-testnet-explorer.metisdevops.link/address/0xdE896235F5897EC6D13Aa5b43964F9d2d34D82Fb ) |
| Wrapped Ether | WETH | `0xc8BB7DB0a07d2146437cc20e1f3a133474546dD4` | Verified on [Hyperion Testnet Explorer]( https://hyperion-testnet-explorer.metisdevops.link/address/0xc8BB7DB0a07d2146437cc20e1f3a133474546dD4 ) |
Contract Addresses and Types
| Contract | Type | Address | Verification Link |
|-----------------|------------------|----------------------------------------------------|-------------------------------------------------------------------------------------------------------------------------------------------------------|
| LiquidityPool | AMM/Swap | `0x91C39DAA7617C5188d0427Fc82e4006803772B74` | Verified on [Hyperion Testnet Explorer]( https://hyperion-testnet-explorer.metisdevops.link/address/0x91C39DAA7617C5188d0427Fc82e4006803772B74 ) |
| BuyVault | Direct Purchase | `0x0adFd197aAbbC194e8790041290Be57F18d576a3` | Verified on [Hyperion Testnet Explorer]( https://hyperion-testnet-explorer.metisdevops.link/address/0x0adFd197aAbbC194e8790041290Be57F18d576a3#code ) |
| StakingRewards | Staking | `0xB94d264074571A5099C458f74b526d1e4EE0314B` | Verified on [Hyperion Testnet Explorer]( https://hyperion-testnet-explorer.metisdevops.link/address/0xB94d264074571A5099C458f74b526d1e4EE0314B#code ) |
| Bridge | Cross-Chain | `0xfF064Fd496256e84b68dAE2509eDA84a3c235550` | Verified on [Hyperion Testnet Explorer]( https://hyperion-testnet-explorer.metisdevops.link/address/0xfF064Fd496256e84b68dAE2509eDA84a3c235550#code ) |
| Faucet | Token Distribution| `0xE1B8C7168B0c48157A5e4B80649C5a1b83bF4cC4` | Verified on [Hyperion Testnet Explorer]( https://hyperion-testnet-explorer.metisdevops.link/address/0xE1B8C7168B0c48157A5e4B80649C5a1b83bF4cC4 ) |
Useful Resources & Links
- [Testnet Walkthrough Video](https://x.com/HyperionKit/status/1957796051467001874)
- [Guides Walkthrough Video](https://x.com/HyperionKit/status/1958525753974538332)
- [Video Presentation](https://x.com/HyperionKit/status/1958552729376456781)
- [GitHub Repository](https://github.com/HyperionKit/Hyperkit.git)
Marketing Update
A big thank you to the community and contributors: @Norbert, @Sheyda, @han, and @0xthiru for pushing us into the marketing challenge.
After receiving our $300 kickstart fund on July 30th and additional sponsorship, we have launched a marketing campaign with a $100 budget based on our marketing plan, achieving the following:
-
Impressions: 3.3K+
New followers on X (formerly Twitter): 54
Posts: 6
Replies: 4
Verified followers: 5 / 132
Engagement rate: 26.2%
Engagements: 868
Profile visits: 112
Likes: 166
Reposts: 130
Bookmarks: 6
Shares: 2
--
Next Steps & Vision
We continue to improve the core functionality, focusing on product monetization strategies, expanding interoperability features, and enhancing the developer and user experience. Our roadmap includes additional community-driven tools and expanded ecosystem collaborations.
-–
If you want to engage directly with HyperKit, visit the live site: https://hyperionkit.xyz and https://ai.hyperionkit.xyz and join us in building the future of Hyperion DeFi infrastructure.
-–
[1](http://hyperionkit.xyz) [2](https://ai.hyperionkit.xyz)






